缓冲水箱怎么选多大
1、水箱保温效果的好坏受保温层的厚度与覆盖度的影响,保温层越厚、覆盖面越广,保温效果就越好。在南方建议水箱保温层厚度是40~50mm,且有360度全方位保温功能;在北方地区,建议水箱保温层厚度是80~100mm。
另外,保温层的保温效果除了厚度外,还跟聚酯发泡的密度有关系,密度越实,保温效果越好,反之发泡如果不均匀就会影响到保温效果。
图示:缓冲水箱在单一采暖系统中的应用。

2、水箱的开孔位置也要注意:出水口大概离底部30CM处,系统运行时在水箱底部会有腐蚀物、杂质和水垢沉淀到底部,如果开口位置过低,抽水的时候沉淀物都会吸到水泵的过滤网上了,另外越是底部压力越大,这样会增加泵的负荷,抽水时阻力也越大,如果开孔高一点就容易一些。
回水口最好离上面20CM处,有时候回水比较大,会溢出来或者溅出来,所以开口不宜偏高,当然,这里指的是非承压水箱,承压水箱就没多大关系,但必须有排气阀;感温探头的位置最好是在距底部2/3位置处,因为热水一般是在上面,这个位置的测量才会可靠。
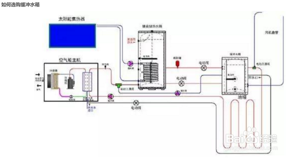
图示:空气能+太阳能+电辅助多能源集成采暖、制冷、供水系统

3、水箱底部的刚度要好,不要变形。水箱底部要有保温层上下面要有钢构支承,防止水箱载水时底部保温层因水的重力变形,影响保温效果。
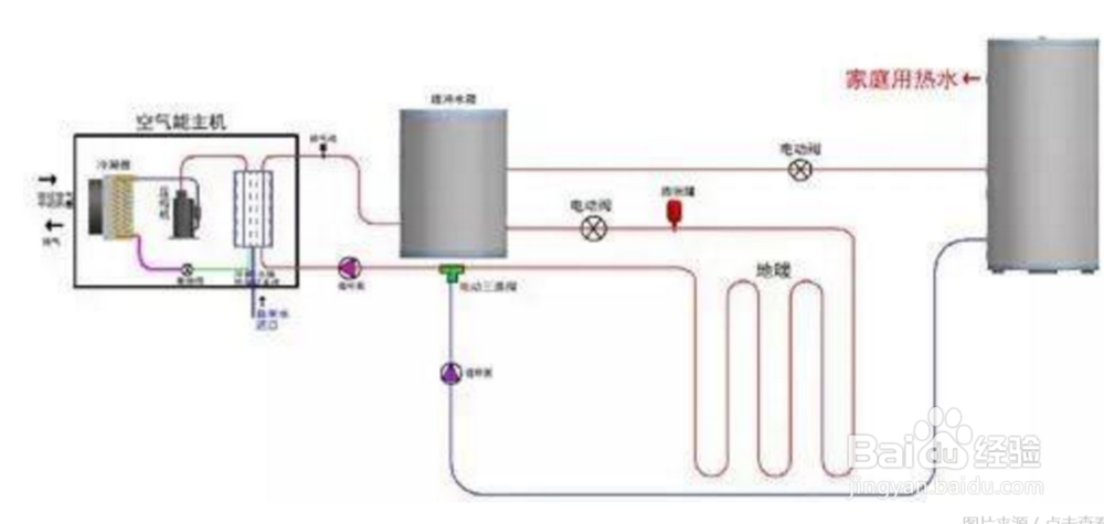
图示:水箱在空气能采暖+家庭热水系统中的应用

4、不锈钢水箱用的材料上国家是有标准的,比如说304不锈钢,里面含铬和镍的成分比分比都有严格的规定的。如果用201代替304,客观上说我们是看不出来的,只能用专业的药剂来测试。我们在签协议的时候注明清楚用的材料,如果有问题时再拿去检测就可以了。
声明:本网站引用、摘录或转载内容仅供网站访问者交流或参考,不代表本站立场,如存在版权或非法内容,请联系站长删除,联系邮箱:site.kefu@qq.com。
阅读量:95
阅读量:194
阅读量:89
阅读量:144
阅读量:182