了解HT2571数字接地电阻测试仪
1、接地电阻测量(如图一)
沿被测接地极E(C2、P2)和电位探针P1及电流探针C1,依直线彼此相距20米,使电位探针处于E、C中间位置,按要求将探针插入大地。
用专用导线将地阻仪端子E(C2、P2)、P1、C1与探针所在位置对应联接。
开启地阻仪电源开关“ON”,选择合适挡位轻按一下键该档指标灯亮,表头LCD显示的数值即为被测得的地电阻。

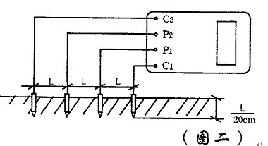
2、土壤电阻率测量(如图二)
1) 测量时在被测的土壤中沿直线插入四根探针,并使各探针间距相等,各间距的距离为L,要求探针入地深度为L/20cm,用导线分别从C1、P1、P2、C2各端子与四根探针相连接。若地阻仪测出电阻值为R,则土壤电阻率按下式计算:
Ф=2πRL
其中
Ф—土壤电阻率(Ω·cm)
L—探针与探针之间的距离(cm)
R—地阻仪的读数(Ω)
用此法测得的土壤电阻率可近似认为是被埋入探针之间区域内的平均土壤电阻率。
2) 测地电阻、土壤电阻率所用的探针一般用直径为25mm,长0.5~1m的铝合金管或圆钢。

3、导体电阻测量(图三)

4、地电压测量
测量接线如图一,拨掉C1插头,E、P1间的插头保留,启动地电压(EV)档,指示灯亮,读取表头数值即为E、P1间的交流地电压值。
5、测量完毕按一下电源“OFF”键,仪表关机。
声明:本网站引用、摘录或转载内容仅供网站访问者交流或参考,不代表本站立场,如存在版权或非法内容,请联系站长删除,联系邮箱:site.kefu@qq.com。
阅读量:50
阅读量:141
阅读量:69
阅读量:170
阅读量:122